Skip to main content

The tzStats blockchain explorer

In this chapter, we will use the TzStats explorer to illustrate the different features of an explorer, but similar features are usually available on others. Concerning the observation of smart contracts, the different aspects are discussed in the following chapter.

TzStats is developed by Blockwatch Data Inc. It is a block explorer for public and private Tezos networks and it is based on the TzIndex indexer.

Each Tezos network has its own TzStats version:

TzStats' main features

TzStats has a complete guide available here.

  • Main Dashboard: This page provides a quick view of all the main activity on the Tezos network, e.g. staking activity, gas price, tez supply, transaction volume, etc.

    Figure 1: TzStats Main Dashboard
    Figure 1: TzStats Main Dashboard
  • Cycle: This page provides general information about a specific cycle number. A cycle is a way of measuring time. Every cycle is equal to 4096 blocks.

    Figure 2: TzStats Cycle Page
    Figure 2: TzStats Cycle Page
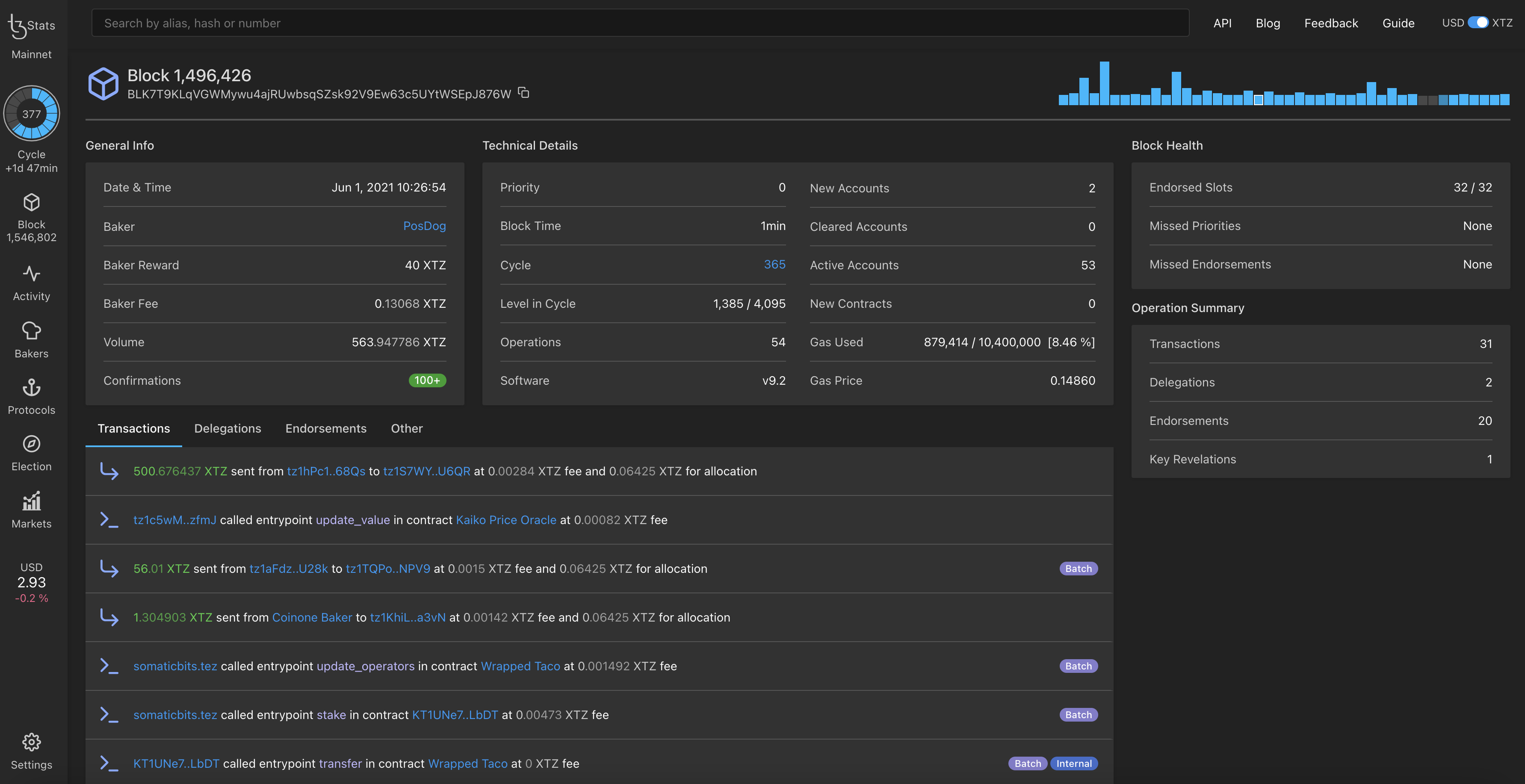
  • Block: This page provides general information about a specific block number along with its technical details such as gas used, block health (Endorsed Slots, Missed Priorities and Missed Endorsements), etc.

    Figure 3: TzStats Block Page
    Figure 3: TzStats Block Page
  • Network Activity: This page provides a world map with the location of where new blocks are being baked. There is also the list of whale operations (i.e. a list of high-value transfers >= $100,000).

    Figure 4: TzStats Activity Page
    Figure 4: TzStats Activity Page
  • Bakers: This page provides the total number of Tezos bakers. Several lists are also available to gain an overview of the Tezos baker landscape. You can choose between several tabs, namely, Public, Private, Closing, and Leaderboard.

    Figure 5: TzStats Bakers Page
    Figure 5: TzStats Bakers Page
  • Protocols: This page shows the past and current protocol used by Tezos and the overall age of the Tezos blockchain. See History of amendments to understand each protocol.

    Figure 6: TzStats Protocols Page
    Figure 6: TzStats Protocols Page
  • Voting: This page shows the past and current elections and indicates when it ends. See Governance to understand the voting process.

    Figure 7: TzStats Voting Page
    Figure 7: TzStats Voting Page
  • Markets: This page provides an overview of the current market activity, e.g. list of exchanges, 1 day's volume, overall market capitalization, etc.

    Figure 8: TzStats Markets Page
    Figure 8: TzStats Markets Page

Here the main features have been presented and, in the next chapter, we will see how to check out your smart contract.

References

[1] https://tzstats.com

[2] https://tzstats.com/docs/guide